BioGasPower – Simulação e Validação de Projetos de Energia do Biogás

Registrado(a) Área: Engenharias Categoria: Engenharias
Fonte: Prof. Francirley Paz
Fonte: Prof. Francirley Paz

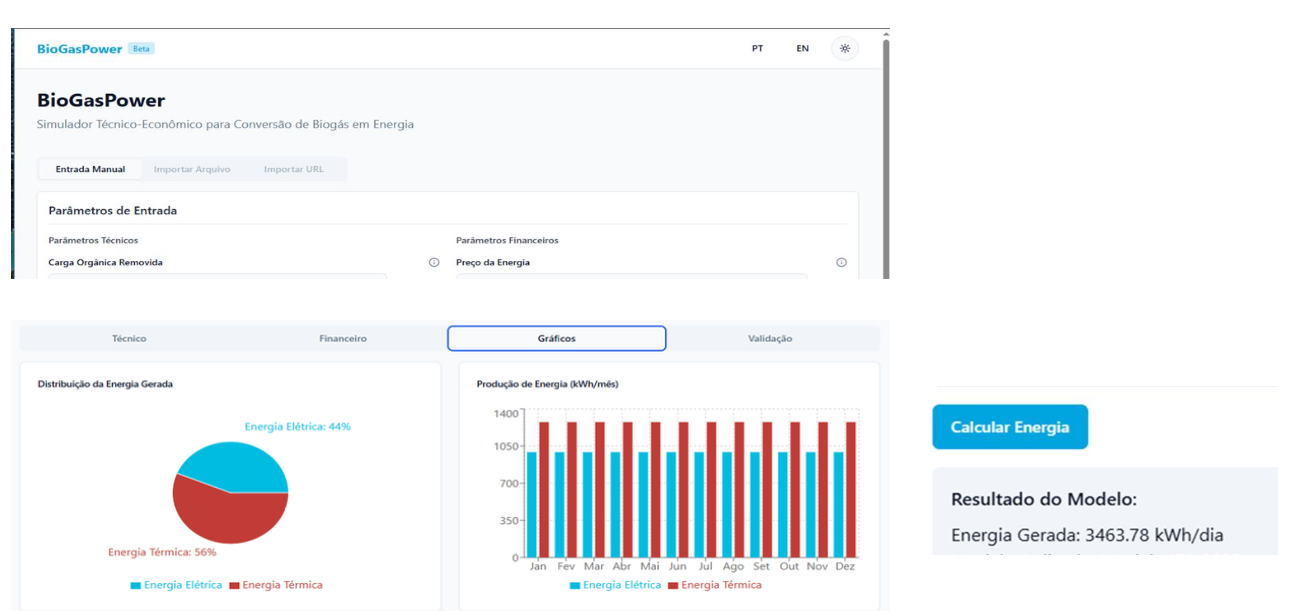
É um software especializado em modelagem e simulação de cenários para aproveitamento energético do biogás. A plataforma combina dados técnicos, ambientais e econômicos para validar a viabilidade de projetos, permitindo comparar diferentes tecnologias, escalas e estratégias de uso do biogás gerado por resíduos orgânicos. Utiliza cálculos baseados em modelos reconhecidos internacionalmente (IPCC, ABiogás, IEA) e parametriza variáveis como eficiência de conversão, custos de implantação, receitas esperadas, emissões evitadas e indicadores financeiros (VPL, TIR, LCOE). A interface é flexível e permite entrada de dados por meio de planilhas, com geração de relatórios detalhados em formato técnico e gerencial. Foi pensada para facilitar o planejamento de gestores públicos, consultorias e cooperativas rurais.

Destaques :

  • Simula a viabilidade técnica e financeira de projetos de energia a partir do biogás;
  • Gera indicadores como VPL, payback e TIR de forma automatizada;
  • Suporta decisões de investimento e políticas públicas em energia renovável.

Número do Registro: BR512025002810-5

Área / Categoria: Engenharias

Problema Resolvido: Dificuldade de simular e validar a viabilidade técnico-econômica de projetos de energia renovável a partir de biogás em grande escala, limitando a tomada de decisão qualificada em políticas públicas, empresas e cooperativas do setor energético.

Aplicações / Vantagens:
Pode ser utilizado por prefeituras, cooperativas, agências reguladoras, investidores e universidades. Agiliza análises, reduz custos de consultoria e amplia a transparência em projetos de conversão energética limpa.

Perspectiva:
Adição de módulo para cálculo de crédito de carbono e integração com sistemas de monitoramento ambiental e fiscal.

Laboratório de Pesquisa:
LEA – Laboratório de Eletrotécnica e Automação

Objetivos de Desenvolvimento Sustentável:

Interessado nessa Tecnologia?

Entre em contato conosco
Clique aqui!